TiDB検証環境構築 on GCP
はじめに
最近TiDB導入のための検証にアサインされて、TiDBを調べています。
MySQL互換のデータベースということでTiDBを試してみるなら、無料トライアルも用意されているフルマネージドのTiDB Cloudを利用してみると良さそうです。
しかし、実際に本番環境で利用したり、TiDBを含めたシステムを運用するためには分散システムであるTiDBの各コンポーネントの理解が必要で、そのためには自分でコンポーネントを建てたり落としたりしながら徐々にアーキテクチャを理解するのが良いでしょう。
(*TiDBにはTiDB serverをはじめPlacement Driver(PD), TiKV, TiFlashなど様々なプロセスを必要としますが、ここではこれらを"コンポーネント"と呼んでいます。TiUPのサブコマンドも"コンポーネント"なのでややこしいですが、ドキュメントのTiDB Architectureでもcomponentsと書いているのでそのままにしました。)
この記事では、Google Cloud Platformの$300分の初回無料トライアルを利用して、これの範囲内でTiDBの検証環境を構築する方法を紹介します。(半日程度のインスタンス利用ならトライアルでなくても300円くらいでできました。)
この手順に従って構築したり、必要に応じてTiFlashやTiCDC, TiDB Binlogなどのコンポーネントを設定ファイルに追記すればお好みの構成で動くTiDB検証環境が作れます。
TiUPというデプロイ・クラスタ管理ツールのおかげで、初期構築が非常に簡単なことがわかると思います。
ここで構築するのはTiDBを構成する最小コンポーネントであるTiDB Server, Placement Driver(s), TiKV(s)です。 TiDBの概要や構成についての説明は公式ドキュメントやPingCAP公式のTech Blogなどがあるので、そちらを参考にしてください。
概要
改めて、ここでは以下の順番で検証環境を構築します。
- インスタンス構築
- TiUPインストール
- デプロイ設定(TiUP)
- デプロイ
- モニタ確認(紹介)
- MySQL Clientのインストール・接続
- Cloud Storageへのバックアップ
- Cloud Storageからのリストア
構築するコンポーネント群イメージ
( このイメージのとおりにインスタンスを立てたかったのですが、無料枠のためIPアドレス制限があり、TiDB server 1台、PD 3台TiKV 3台の構成になっています) ( あとから考えたら1サーバに相乗りさせればインスタンスを節約できて他のTiFlashや追加のクラスタを建てることもできたはずです...)

インスタンス構築
まずはインスタンスを構築します。
無料枠の制限のため、すべてのインスタンスをe2-medium (2vCPU, 4GM memory)で構築しました。
推奨されるスペックよりかなり小さいですが、動けば良しとします。
bootdiskは10GBでは少ない気がしたので、20GBとしました
同一リージョンに建てられるIPアドレス数(やCPUコア数など)にも制限があるため、TiDB server 1台, MonitorノードはControlerノード自身にするなど厳しい構成となりました。
当然推奨される構成ではないですが、Deployできないレベルではないので、このまま進めます。
本来であればTiDB serverを複数台(最低3台)、モニターノードもオペレーション用のノードと分けるべきでしょう。
| Role | Hostname |
|---|---|
| Control用ノード(tiup, mysql client) 兼 モニターノード | control-node-tidb-test |
| TiDB Server | tidb-01-tidb-test |
| PD | pd-01-tidb-test |
| PD | pd-02-tidb-test |
| PD | pd-03-tidb-test |
| TiKV | tikv-01-tidb-test |
| TiKV | tikv-02-tidb-test |
| TiKV | tikv-03-tidb-test |
GCPのVPCは以下のようになりました。(これらのVPCはすでに削除済み)

SSH鍵作成・配布
control-nodeでssh keyを作成して、公開鍵を配布します。
GCPは-Cの引数(コメント)として入れた文字列をユーザと認識して自動作成してくれるようなので、横着をしてtidbユーザが作られるようにします。
$ ssh-keygen -t rsa -f tidb -C "tidb" # (GCPでパブリックキーを登録) # (ホスト名でアクセスできるように設定) $ cat .ssh/config Host *-tidb-test User tidb Port 22 IdentityFile /root/.ssh/tidb StrictHostKeyChecking no
これでcontrol-nodeから他のノードにsshでアクセスできるようになりました。
デプロイ準備 with TiUP
デプロイにはTiUPというPingCAP公式のツールを利用します。
TiUPはパッケージマネージャにとどまらないエコシステム管理ツールです。
インスタンスへの各種コンポーネントのデプロイだけでなく、サブコマンドを通したTiDB全体のコントロールができます。
TiUPインストール
ドキュメントに従って、以下のようにインストールします。
curl --proto '=https' --tlsv1.2 -sSf https://tiup-mirrors.pingcap.com/install.sh | sh source .bashrc
PingCAPが提供しているツールのすべてをサポートしているわけではありませんが、以下のようなツールがサブコマンドとして利用可能です。
tiup listコマンドを使うと、以下のようにサブコマンドとして利用できるTiUP付属のコンポーネントが表示されます。
$ tiup list Available components: Name Owner Description ---- ----- ----------- PCC community A tool used to capture plan changes among different versions of TiDB bench pingcap Benchmark database with different workloads br pingcap TiDB/TiKV cluster backup restore tool cdc pingcap CDC is a change data capture tool for TiDB chaosd community An easy-to-use Chaos Engineering tool used to inject failures to a physical node client pingcap Client to connect playground cluster pingcap Deploy a TiDB cluster for production ctl pingcap TiDB controller suite dm pingcap Data Migration Platform manager dmctl pingcap dmctl component of Data Migration Platform errdoc pingcap Document about TiDB errors pd-recover pingcap PD Recover is a disaster recovery tool of PD, used to recover the PD cluster which cannot start or provide services normally playground pingcap Bootstrap a local TiDB cluster for fun tidb pingcap TiDB is an open source distributed HTAP database compatible with the MySQL protocol tidb-lightning pingcap TiDB Lightning is a tool used for fast full import of large amounts of data into a TiDB cluster tikv-br pingcap TiKV cluster backup restore tool tiup pingcap TiUP is a command-line component management tool that can help to download and install TiDB platform components to the local system
デプロイ設定
上記でインストールしたTiUPを使ってTiDBクラスタをデプロイしていきます。 ドキュメントのDeployセクションを参考にOSレベルの設定が必要ですが、ここでは無視して進めます。 本番環境で利用するときはChecklistやSoftware and Hardware Recommendationを参考に必要な設定を行ってください。
- https://docs.pingcap.com/tidb/stable/hardware-and-software-requirements
- https://docs.pingcap.com/tidb/stable/check-before-deployment
今回はsimple-mini構成を参考にデプロイする構成をyamlで記述します。
wget https://raw.githubusercontent.com/pingcap/docs/master/config-templates/simple-mini.yaml
mv simple-mini.yaml topology.yaml
vim topology.yaml
topology.yaml を用意
$ cat topology.yaml # # Global variables are applied to all deployments and used as the default value of # # the deployments if a specific deployment value is missing. global: user: "tidb" ssh_port: 22 deploy_dir: "/tidb-deploy" data_dir: "/tidb-data" pd_servers: - host: pd-01-tidb-test - host: pd-02-tidb-test - host: pd-03-tidb-test tidb_servers: - host: tidb-01-tidb-test tikv_servers: - host: tikv-01-tidb-test - host: tikv-02-tidb-test - host: tikv-03-tidb-test monitoring_servers: - host: control-node-tidb-test grafana_servers: - host: control-node-tidb-test alertmanager_servers: - host: control-node-tidb-test
ここではコンポーネントをどのインスタンスに割り当てるかだけを記述しました。 コンポーネントやホストごとの設定はこのyamlファイルに記述する方式で初期設定が可能です。
デプロイ
用意したtopology.yamlでデプロイ
$ tiup cluster deploy tidb-test-01 v6.1.0 topology.yaml -i ~/.ssh/tidb -u tidb
ログがずらっと出ますが、成功すれば以下のようなメッセージが出ます。
Cluster `tidb-test-01` deployed successfully, you can start it with command: `tiup cluster start tidb-test-01 --init`
まだ起動していないので、cluster displayするとStatusがDownもしくはN/Aとなっています。
# 状況表示(display) $ tiup cluster display tidb-test-01 tiup is checking updates for component cluster ... Starting component `cluster`: /home/tom_bo_underbar/.tiup/components/cluster/v1.10.2/tiup-cluster display tidb-test-01 Cluster type: tidb Cluster name: tidb-test-01 Cluster version: v6.1.0 Deploy user: tidb SSH type: builtin Grafana URL: http://control-node-tidb-test:3000 ID Role Host Ports OS/Arch Status Data Dir Deploy Dir -- ---- ---- ----- ------- ------ -------- ---------- control-node-tidb-test:9093 alertmanager control-node-tidb-test 9093/9094 linux/x86_64 Down /tidb-data/alertmanager-9093 /tidb-deploy/alertmanager-9093 control-node-tidb-test:3000 grafana control-node-tidb-test 3000 linux/x86_64 Down - /tidb-deploy/grafana-3000 pd-01-tidb-test:2379 pd pd-01-tidb-test 2379/2380 linux/x86_64 Down /tidb-data/pd-2379 /tidb-deploy/pd-2379 pd-02-tidb-test:2379 pd pd-02-tidb-test 2379/2380 linux/x86_64 Down /tidb-data/pd-2379 /tidb-deploy/pd-2379 pd-03-tidb-test:2379 pd pd-03-tidb-test 2379/2380 linux/x86_64 Down /tidb-data/pd-2379 /tidb-deploy/pd-2379 control-node-tidb-test:9090 prometheus control-node-tidb-test 9090/12020 linux/x86_64 Down /tidb-data/prometheus-9090 /tidb-deploy/prometheus-9090 tidb-01-tidb-test:4000 tidb tidb-01-tidb-test 4000/10080 linux/x86_64 Down - /tidb-deploy/tidb-4000 tikv-01-tidb-test:20160 tikv tikv-01-tidb-test 20160/20180 linux/x86_64 N/A /tidb-data/tikv-20160 /tidb-deploy/tikv-20160 tikv-02-tidb-test:20160 tikv tikv-02-tidb-test 20160/20180 linux/x86_64 N/A /tidb-data/tikv-20160 /tidb-deploy/tikv-20160 tikv-03-tidb-test:20160 tikv tikv-03-tidb-test 20160/20180 linux/x86_64 N/A /tidb-data/tikv-20160 /tidb-deploy/tikv-20160 Total nodes: 10
スタート
デプロイしたサーバ群をスタート
# 全サーバ初回スタート (start) tiup cluster start tidb-test-01 --init
この出力の中に以下のように初期パスワードが出てきます。 PDのダッシュボード、TiDBの初期rootユーザのパスワードがここで指定されたものになります。
The root password of TiDB database has been changed. The new password is: '-@L_x3D97aCg0E+4c2'. Copy and record it to somewhere safe, it is only displayed once, and will not be stored. The generated password can NOT be get and shown again.
すべてのノードが正常に動作しているか、PDのダッシュボードURL、GrafanaのURLを確認します。
# 状況表示(display $ tiup cluster display tidb-test-01 tiup is checking updates for component cluster ... Starting component `cluster`: /home/tom_bo_underbar/.tiup/components/cluster/v1.10.2/tiup-cluster display tidb-test-01 Cluster type: tidb Cluster name: tidb-test-01 Cluster version: v6.1.0 Deploy user: tidb SSH type: builtin Dashboard URL: http://pd-01-tidb-test:2379/dashboard Grafana URL: http://control-node-tidb-test:3000 ID Role Host Ports OS/Arch Status Data Dir Deploy Dir -- ---- ---- ----- ------- ------ -------- ---------- control-node-tidb-test:9093 alertmanager control-node-tidb-test 9093/9094 linux/x86_64 Up /tidb-data/alertmanager-9093 /tidb-deploy/alertmanager-9093 control-node-tidb-test:3000 grafana control-node-tidb-test 3000 linux/x86_64 Up - /tidb-deploy/grafana-3000 pd-01-tidb-test:2379 pd pd-01-tidb-test 2379/2380 linux/x86_64 Up|UI /tidb-data/pd-2379 /tidb-deploy/pd-2379 pd-02-tidb-test:2379 pd pd-02-tidb-test 2379/2380 linux/x86_64 Up /tidb-data/pd-2379 /tidb-deploy/pd-2379 pd-03-tidb-test:2379 pd pd-03-tidb-test 2379/2380 linux/x86_64 Up|L /tidb-data/pd-2379 /tidb-deploy/pd-2379 control-node-tidb-test:9090 prometheus control-node-tidb-test 9090/12020 linux/x86_64 Up /tidb-data/prometheus-9090 /tidb-deploy/prometheus-9090 tidb-01-tidb-test:4000 tidb tidb-01-tidb-test 4000/10080 linux/x86_64 Up - /tidb-deploy/tidb-4000 tikv-01-tidb-test:20160 tikv tikv-01-tidb-test 20160/20180 linux/x86_64 Up /tidb-data/tikv-20160 /tidb-deploy/tikv-20160 tikv-02-tidb-test:20160 tikv tikv-02-tidb-test 20160/20180 linux/x86_64 Up /tidb-data/tikv-20160 /tidb-deploy/tikv-20160 tikv-03-tidb-test:20160 tikv tikv-03-tidb-test 20160/20180 linux/x86_64 Up /tidb-data/tikv-20160 /tidb-deploy/tikv-20160 Total nodes: 10
Grafanaダッシュボード確認
ここまでの設定でexporterやGrafana Dashboardなどもインストールされます。
今回設定していないTiFlashやTiDB Binlog, TiCDCなどのコンポーネントのダッシュボードも設定されます。(メトリックは当然は空)

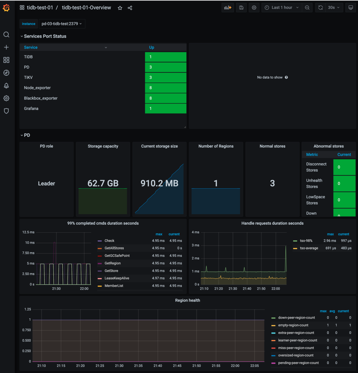
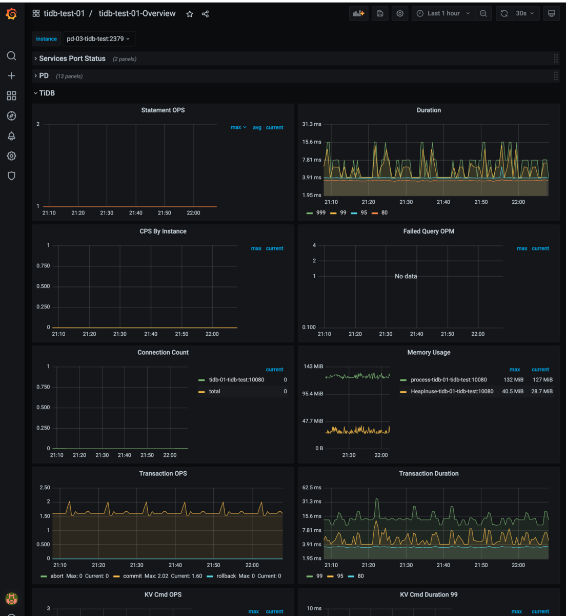
20個以上もダッシュボードができるので、正直どこから見たらよいかわからないくらい情報があります。 例えばクラスタのOverviewは以下のようになっています。
- overviewの折りたたまれた状態

- Service PortとPD Overview

- TiDBのOverview

- TiKVのOverview

今回デプロイしたコンポーネントのGrafanaダッシュボードに様々なメトリクスが表示されていることが確認できました。 TiUPでdeployコマンドを打っただけで、ここまで設定してくれるのはすごいですね。
PDのダッシュボードについて
上記のGrafanaのダッシュボードとは別に、TiUPでTiDBサーバたちを起動したときにPDのダッシュボードも起動していますが、この画面をスクショするのを忘れました。 ドキュメントにあるようにここからも各コンポーネントの状況や、クエリごとの分析が可能です。
MySQL Clientインストール・接続確認
TiDBはMySQLプロトコル互換なので、MySQL Clientから接続してみます。
$ wget https://dev.mysql.com/get/mysql-apt-config_0.8.22-1_all.deb $ dpkg -i mysql-apt-config_0.8.22-1_all.deb $ apt install mysql-community-client $ mysql --version mysql Ver 8.0.29 for Linux on x86_64 (MySQL Community Server - GPL)
接続確認
mysql -h tidb-01-tidb-test -P 4000 -u root -p Enter password: Welcome to the MySQL monitor. Commands end with ; or \g. Your MySQL connection id is 407 Server version: 5.7.25-TiDB-v6.1.0 TiDB Server (Apache License 2.0) Community Edition, MySQL 5.7 compatible Copyright (c) 2000, 2022, Oracle and/or its affiliates. Oracle is a registered trademark of Oracle Corporation and/or its affiliates. Other names may be trademarks of their respective owners. Type 'help;' or '\h' for help. Type '\c' to clear the current input statement. mysql> show databases; +--------------------+ | Database | +--------------------+ | INFORMATION_SCHEMA | | METRICS_SCHEMA | | PERFORMANCE_SCHEMA | | mysql | | test | +--------------------+ 5 rows in set (0.00 sec)
接続できることも確認できたので適当なユーザを作っておきます。 (rootのパスワード入力が面倒なので。)
CREATE USER 'tidb'@'%' IDENTIFIED BY 'tidb'; GRANT ALL ON *.* TO 'tidb'@'%';
バックアップ
バックアップデータ準備
初期構築でデフォルトで作成されるtestスキーマはデフォルトでbackupやTiDB Binlogで無視されるので、適当なスキーマを作成します。
ついでに何行かレコードも作っておきます。
mysql> show databases; +--------------------+ | Database | +--------------------+ | INFORMATION_SCHEMA | | METRICS_SCHEMA | | PERFORMANCE_SCHEMA | | mysql | | test | +--------------------+ 5 rows in set (0.00 sec) mysql> create database sample; Query OK, 0 rows affected (0.11 sec) mysql> use sample Database changed mysql> create table t1( -> id int not null, -> primary key(id)); Query OK, 0 rows affected (0.11 sec) mysql> insert into t1 (id) values (1), (2), (3); Query OK, 3 rows affected (0.01 sec) Records: 3 Duplicates: 0 Warnings: 0 mysql> select * from t1; +----+ | id | +----+ | 1 | | 2 | | 3 | +----+ 3 rows in set (0.01 sec)
Cloud Storage準備
bucketはtidb-test-tomboを作成しました。

bucket内に日付のディレクトリを作成しました。
このディレクトリ以下にバックアップします。

エンドポイント、ACCESS-KEY, SECRET-KEYはCloud StorageのSettings > INTEROPERABILITYタブから確認します。
br (backup)コマンド
brコマンドはbackup, recoveryを実行するためのツールです。 brはTiKVにアタッチしたNFSやS3互換のファイルストレージサービスにTiKVから直接データをバックアップします。
コマンド単体としてインストールすることもできますが、tiupコマンド経由で利用すると個別に設定する必要がなくて便利です。 tiupコマンドのサブコマンドとして指定すると、過去にインストールしていなければ自動でインストールしてくれます。
$ tiup br --help tiup is checking updates for component br ... A new version of br is available: The latest version: v6.1.0 Local installed version: Update current component: tiup update br Update all components: tiup update --all The component `br` version is not installed; downloading from repository. download https://tiup-mirrors.pingcap.com/br-v6.1.0-linux-amd64.tar.gz 47.18 MiB / 47.18 MiB 100.00% 82.95 MiB/s Starting component `br`: /home/tom_bo_underbar/.tiup/components/br/v6.1.0/br --help br is a TiDB/TiKV cluster backup restore tool.
このコマンドを利用してフルバックアップを取得します。
--pdオプションにPDサーバのうち1台を指定するとこれを起点にクラスタのサーバを把握し、TiKVからデータをバックアップしてくれます。
その他S3互換のストレージやコマンドのログ出力先となるファイルを指定して実行します。
この他の帯域制限やAutoTuningなどの機能はドキュメントを参照してください。
$ export AWS_ACCESS_KEY_ID=**** $ export AWS_SECRET_ACCESS_KEY=**** $ tiup br backup full \ --pd "pd-01-tidb-test:2379" \ --storage "s3://tidb-test-tombo/20220704" \ --s3.endpoint "https://storage.googleapis.com" \ --s3.region "us-east-1" \ --send-credentials-to-tikv=true \ --log-file backupfull.log tiup is checking updates for component br ... Starting component `br`: /home/tom_bo_underbar/.tiup/components/br/v6.1.0/br backup full --pd pd-01-tidb-test:2379 --storage s3://tidb-test-tombo/20220704 --s3.endpoint https://storage.googleapis.com --s3.region us-east-1 --send-credentials-to-tikv=true --log-file backupfull.log Detail BR log in backupfull.log Full Backup <----------------------------------------------------------------------------------------------------------------------------------------> 100.00% Checksum <-------------------------------------------------------------------------------------------------------------------------------------------> 100.00% [2022/07/04 14:14:43.838 +00:00] [INFO] [collector.go:69] ["Full Backup success summary"] [total-ranges=18] [ranges-succeed=18] [ranges-failed=0] [backup-fast-checksum=6.038752ms] [backup-checksum=6.228185ms] [backup-total-ranges=67] [backup-total-regions=67] [total-take=1.817507632s] [BackupTS=434357949544005633] [total-kv=1062] [total-kv-size=78.14kB] [average-speed=42.99kB/s] [backup-data-size(after-compressed)=55.33kB] [Size=55327]
1スキーマ1テーブルを作成して3レコードしかINSERTしていませんが、--log-fileに指定したbackupfull.logには600行を超えるログが出ていることが確認できます。
最後に以下の出力があることを確認できればOKです(?)
[2022/07/04 14:14:43.839 +00:00] [INFO] [collector.go:70] ["Full Backup success summary"] [total-ranges=18] [ranges-succeed=18] [ranges-failed=0] [backup-fast-checksum=6.038752ms] [backup-checksum=6.228185ms] [backup-total-ranges=67] [backup-total-regions=67] [total-take=1.817507632s] [BackupTS=434357949544005633] [total-kv=1062] [total-kv-size=78.14kB] [average-speed=42.99kB/s] [backup-data-size(after-compressed)=55.33kB] [Size=55327]
Cloud Storageのディレクトリを確認するとファイルができています。

backup.lockというファイルが残っていますが、このファイルがあるディレクトリにはバックアップができないようになっているようです。
Error: backup lock file and sst file exist in s3://tidb-test-tombo/sampledir//backup.lock, there are some backup files in the path already, please specify a correct backup directory!: [BR:Common:ErrInvalidArgument]invalid argument
リカバリ
無料枠なので、もう一つリカバリ先のクラスタを建てる余裕はありません、一旦スキーマを消してリカバリします。
ちなみにBRコマンドによるバックアップではmysql, INFORMATION_SCHEMA, PERFORMANCE_SCHEMAはバックアップ対象外のため、dumplingなどのツールを利用して、自分でバックアップをする必要があります。 PITRでデータ欠損しないようにするためには工夫が必要になりますが、それは次回以降で書こうと思います。
データ削除
tom_bo_underbar@control-node-tidb-test:~$ mysql -h tidb-01-tidb-test -P 4000 -u tidb -p Enter password: Welcome to the MySQL monitor. Commands end with ; or \g. Your MySQL connection id is 415 Server version: 5.7.25-TiDB-v6.1.0 TiDB Server (Apache License 2.0) Community Edition, MySQL 5.7 compatible Copyright (c) 2000, 2022, Oracle and/or its affiliates. Oracle is a registered trademark of Oracle Corporation and/or its affiliates. Other names may be trademarks of their respective owners. Type 'help;' or '\h' for help. Type '\c' to clear the current input statement. mysql> drop database sample; Query OK, 0 rows affected (0.26 sec) mysql> show databases; +--------------------+ | Database | +--------------------+ | INFORMATION_SCHEMA | | METRICS_SCHEMA | | PERFORMANCE_SCHEMA | | mysql | | test | +--------------------+ 5 rows in set (0.00 sec)
BR restore
backupと同様にtiup経由のbrコマンドを利用してリストアを実行します。 オプションはバックアップと同じなので説明は省略します。
tiup br restore full \ --pd "pd-01-tidb-test:2379" \ --storage "s3://tidb-test-tombo/20220704" \ --s3.endpoint "https://storage.googleapis.com" \ --s3.region "us-east-1" \ --log-file restoretable.log tiup is checking updates for component br ... Starting component `br`: /home/tom_bo_underbar/.tiup/components/br/v6.1.0/br restore full --pd pd-01-tidb-test:2379 --storage s3://tidb-test-tombo/20220704 --s3.endpoint https://storage.googleapis.com --s3.region us-east-1 --log-file restoretable.log Detail BR log in restoretable.log Full Restore <-------------------------------------------------------------------------------------------------------------------------------------------------------------> 100.00% [2022/07/04 14:37:20.842 +00:00] [INFO] [collector.go:69] ["Full Restore success summary"] [total-ranges=2] [ranges-succeed=2] [ranges-failed=0] [split-region=221.517µs] [restore-ranges=1] [total-take=1.940572473s] [Size=1549] [BackupTS=434358305207877634] [total-kv=3] [total-kv-size=75B] [average-speed=38.65B/s] [restore-data-size(after-compressed)=1.549kB]
データ確認
mysql> select * from sample.t1; +----+ | id | +----+ | 1 | | 2 | | 3 | +----+ 3 rows in set (0.01 sec)
削除したsample.t1がリストアにより復元できていることが確認できました。
このままPITRまでやってしまいたいところですが、PITRを実行するにはTiDB v6.1時点ではTiDB BinlogというPumpサーバとDrainerサーバからなるクラスタが追加で必要になります。
そのため、PITRについては次回以降に書こうと思います。
おわりに
以上、GCPの初回無料トライアル枠を利用してTiDBの最小構成を構築、バックアップ・リストアの検証する方法を紹介しました。
TiUPで簡単にgrafanaダッシュボードも含めた環境が構築できるので、さくっと用意できる爽快感があります。
TIUPのおかげで初期構築は簡単ですが、自信を持って運用できるところまで各コンポーネントを理解するのはかなり大変です。 今後TiDBの運用をしている方と相談できるととても心強いので、もし興味があればtwitter等で声をかけていただけると幸いです。
ちなみに7月7日のTiDB User Day 2022でパネルディスカッションに登壇させていただくことになりました。
髪が伸びて写真のような坊主ではなくなりましたが、当日は気軽に声をかけていただけると喜びます。